March 30, 2026 Updates
March 30, 2026 Updates
Plugin Version: 0.16.34DataBrain Updates: Features, Enhancements, Fixes
Features:
-
Chart Appearance and Chart Actions Props for End Users:
We have added properties to thedbn-dashboardcomponent that set default values for certain chart settings when a user creates a metric. Additionally, we have introduced properties for each of these settings that can lock the values, making them non-configurable for end users. -
Wildcard Support for OpenSearch:
We have introduced wildcard syntax support for datamart tables, allowing users to specify flexible patterns when creating or updating tables. -
Workspace LLM Configuration via API:
We have introduced optional LLM integration in workspace creation and update processes, allowing users to specify an LLM by name. -
User-Defined Click Action on Charts:
We have introduced achartClickFunctionprop to enable custom click actions on charts. The Pass Complete Data to Function option allows you to pass the entire row data to the function, enabling dynamic customization of the panel content through the prop.

Enhancements:
- Admin users can now delete data apps and embeds directly from the UI.


- Median as an Aggregate Function:
We have introduced support for theMEDIANaggregate function for measures. Users can now useMEDIANfor numeric column aggregation, enhancing data analysis capabilities.

- Newly created or added embeds now appear at the top of the list under Data Apps.
- Extended timezone functionality to dashboard and metric filters for ClickHouse, Trino, Redshift, CockroachDB, PostgreSQL, and MSSQL data sources.
-
End User Chart Click Function Enhancement:
Added support to send the entire clicked row data instead of just a specific value:- When all data is passed:
- For Table and Single Val:
{ columnName: value, }e.g.{"product name": "Product A1", "price": 4.444} - For Tree Map and Sankey:
{ name: xVal, value: yVal } - For others:
{ name: xVal, value: yVal, columnName: colName }
- For Table and Single Val:
- When all data is passed:
- Added support to import data files in the dashboard embedding API.
-
Adding Flag in Connection Form for MSSQL Read Replica:
We have introduced areadOnlyIntentcheckbox option in the MSSQL integration configuration, allowing users to connect as a read replica for read-only operations.

Fixes:
- Fixed datetime issues in Trino.
-
Fixed an issue with chart reset in in-app and plugin views:
When updating already applied popup filters, charts in the dashboard were resetting before clicking Apply. - Fixed issues with using the percentile function for measures in embeds.
- Fixed connection errors with metrics that include custom SQL queries or calculated fields.
- Fixed an issue with the OpenSearch alias for end-user metric creation.
March 16, 2026 Updates
March 16, 2026 Updates
Plugin Version: 0.16.33DataBrain Updates: Features, Enhancements, Fixes
Features:
-
Create Empty Dashboard Embed API:
We have introduced a prop that allows users to pass data from the Export API response when creating an empty dashboard embed. -
Export Embedded Dashboard API:
We have introduced an endpoint to export embed data, enhancing data retrieval capabilities for users.
Enhancements:
- Description and Details for Embeds:
We have added Description and Details fields for embeds.

Fixes:
- We have optimized the bundle size of the plugin.
March 9, 2026 Updates
March 9, 2026 Updates
Plugin Version: 0.16.32DataBrain Updates: Features, Enhancements, Fixes
Features:
- Cast or Convert Datetime Columns Based on Guest Token Timezone:
Introduced timezone application functionality for datamart and end-user metric creation. Users can now toggle timezone adjustments for date-time columns via a new switch component in Datamart.

-
CRUD on CockroachDB Datasource with API:
Added API support to create, read, update, and delete CockroachDB datasource configurations programmatically. -
Readiness Endpoints for Self-Hosted Deployments:
Introduced health check endpoints to monitor application status.
Enhancements:
- SSH Tunneling Support for Redis:
Introduced SSH tunneling support for Redis connections, enhancing configuration options when creating company Redis instances.

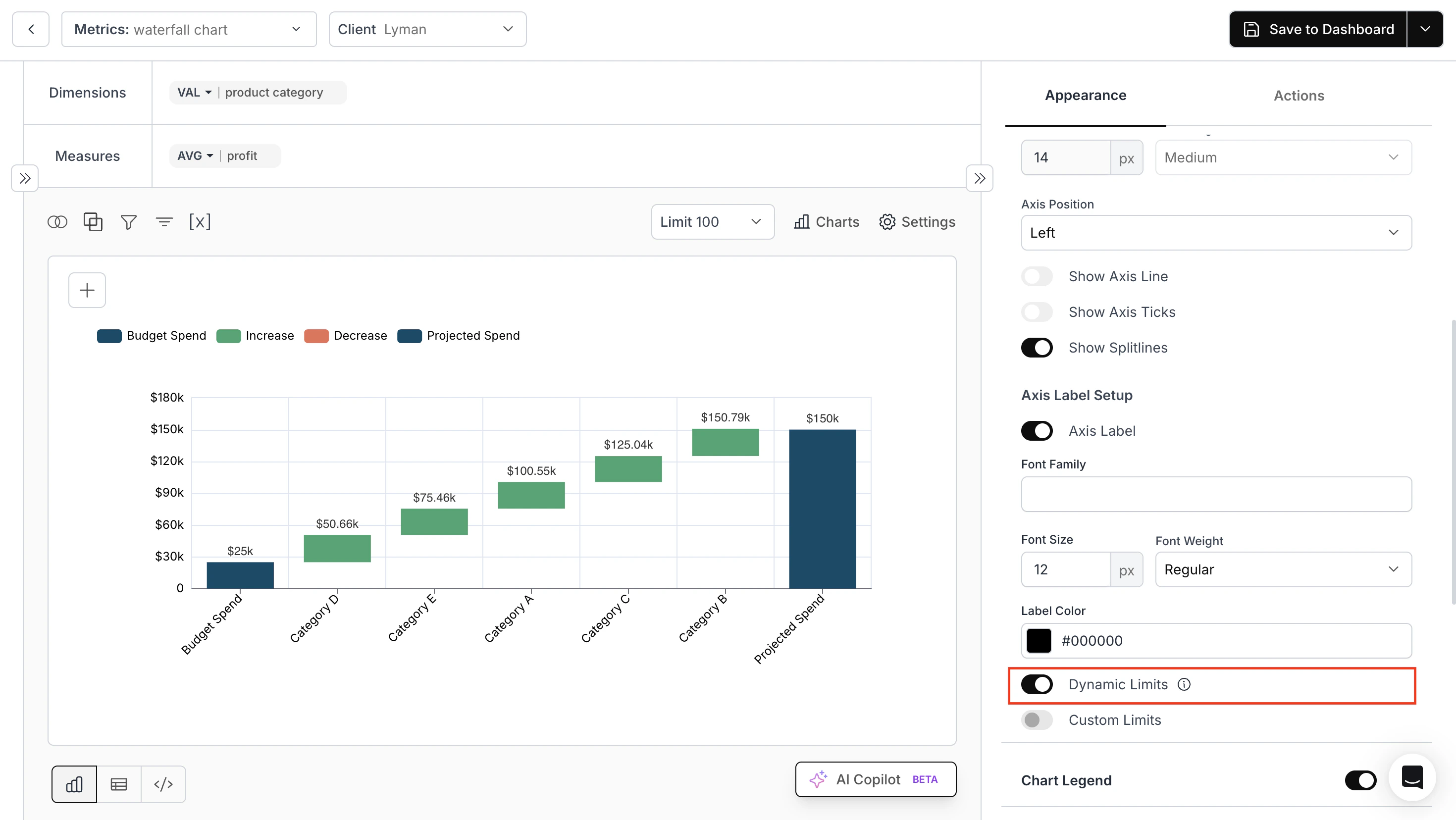
- Dynamic Adjustment of Axis Limits in Charts:
Users can now dynamically adjust the lower and upper limits of the vertical axis in all charts with axes.

- Chart Actions Enhancement for Table Chart:
Added row redirection and column redirection options for table charts.

-
Enhancement of Import Dashboard API:
IntroduceddashboardIdanddashboardNameas parameters in the API. -
Support for Reflecting Embed Name While Creating an Empty Dashboard Embed:
Added an optionalisRenameDashboardparameter to the dashboard creation functions, allowing users to conditionally rename dashboards during the creation process.
Fixes:
-
Export as PDF Download Speed:
Improved performance for exporting dashboards as PDF. -
Alias Mismatch After Editing Metrics in Imported Dashboards:
Resolved an issue where aliases did not match properly when users edited metrics by adding filters or sorting. -
Export Dashboard API Error Handling:
Enhanced error handling by introducing a specific error message for invalid dashboard IDs or workspace names, improving API response clarity. -
Boolean Dashboard Filter in Postgres:
Fixed issues with boolean filters in Postgres-backed dashboards. -
OpenSearch Connection Issue:
Fixed a connection issue affecting OpenSearch.
March 2, 2026 Updates
March 2, 2026 Updates
Plugin Version: 0.16.31DataBrain Updates: Features, Enhancements, Fixes
Features:
-
API to Whitelist Domains:
We have introduced a new API endpointwhitelist-domainsto manage whitelisted domains associated with a company. -
API for SMTP Settings:
We have introduced a new API endpointsmtp-settingsto save and update company SMTP settings, improving email configuration management.
Enhancements:
-
Rotate Data App API using Self Auth:
Updated the authentication method for Data App API key rotation from the master token to the current API key. -
Customization of “Exporting Dashboard” Prompt Position:
Added a property in the dashboard component to customize the position of the Exporting Dashboard prompt:
exportMsgPosition: "bottom" | "bottom-left" | "bottom-right" | "center" | "top" | "top-left" | "top-right".
Fixes:
-
Cockroach DB:
Resolved SSL certificate verification and date filter issues. -
BigQuery:
Fixed an issue with underlying data in the time-series chart. -
OpenSearch:
Fixed a connection issue. -
Datamart:
Added unique name constraints in app and APIs. -
Data App API Keys:
Updated to acceptexpiryTimeas a string instead of a number.
February 20, 2026 Updates
February 20, 2026 Updates
Plugin Version: 0.16.30DataBrain Updates: Features, Enhancements, Fixes
Features:
-
Create & Rotate Service Token API:
We have introduced service token management with two new endpoints for creating and rotating service tokens. Validation schemas have also been added for service token operations to ensure data integrity. -
New Data Source - Cockroach DB:
Support has been added for a new data source: Cockroach DB.

-
Import & Export Dashboard API:
API support has been added for exporting and importing dashboards. -
Include Metrics in Template Dashboard:
We have included metrics to the template dashboard for create dashboard embed API. -
Create Account using API:
We have introduced endpoints for creating self-hosted admin accounts and generating JWT tokens, enhancing support for self-hosted instances: Create Admin Account, Create Admin JWT (Self-Hosted), Reset Admin Password (Self-Hosted).
Enhancements:
- Table Search Position Options:
Configurable search positioning has been introduced for table charts and components.

- Waterfall Chart:
Measures can now be treated as difference values by selecting the Difference option in the Waterfall Settings section.

- Fullscreen Trigger via Title Click in Embed:
A new prop:enable-title-click-fullscreen={true}, has been added to enable fullscreen mode when clicking the chart title.
Fixes:
-
Waterfall Chart:
Issues with chart labels have been resolved. -
ExpiryTime Type in Guest Token Creation & Rotate Token API:
Handling of theexpiryTimeparameter in guestToken and guestTokenV2 functions has been improved to ensure consistent data types. -
Invite User & Resend Mail Flow:
Issues in the invite user and resend mail flow have been resolved.
February 5, 2026 Updates
February 5, 2026 Updates
Plugin Version: 0.16.28DataBrain Updates: Features, Enhancements, Fixes
Features:
-
Timezone in Query Execution from Guest Token Parameters:
We have implemented a feature to set timezone in query execution using guest token parameters. -
Added BYOD Support for CockroachDB:
Added BYOD support for CockroachDB (connect your own Cockroach instance). -
AI Suggestions for SQL Editor:
Connect your LLM to enable AI-powered suggestions for table names, schema names, and column names.
- Validation of Allowed Embeds in Guest Token Creation:
We have added a feature to validate allowed embeds during the process of guest token creation.
Enhancements:
- Subtotals at All Hierarchy Levels in Pivot Table V3 Chart:
Enable the “Show for all Levels” toggle to display subtotals across all hierarchy levels.

- Individual Column Formatting for Table Charts:
We have added support for formatting columns individually in Table, Horizontal Table, Pivot V2 & V3 charts. (Image 2)

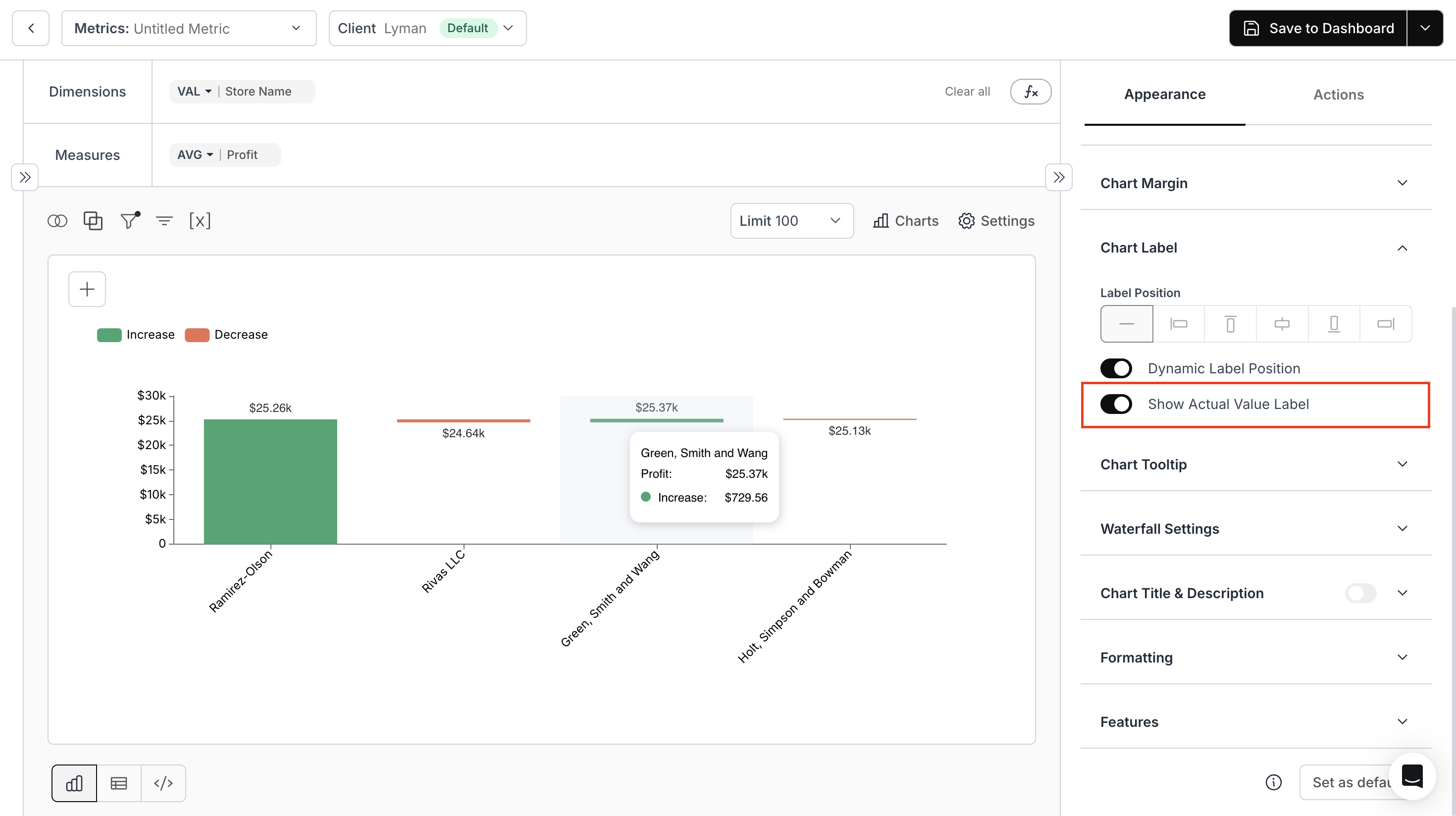
- Raw Values as Chart Labels in Waterfall Charts (V1 & V2):
Turn on the “Show Actual Value Label” toggle to view raw values in chart labels instead of increase or decrease. (Image 3)

- Customizable Total Column in Waterfall Chart V2:
We have added support to customize the name of the “Total” column in Waterfall Chart V2. (Image 4)

Fixes:
-
Dashboard Row Limit Persistence:
Resolved an issue where settings for limit and rows per page were not retained in the dashboard. -
Improved LLM Settings Behavior:
Model dropdown is enabled only after API key validation, model selection is enforced post-validation, the first validated LLM is auto-set as default, and redundant UI status messages have been removed.
January 21, 2026 Updates
January 21, 2026 Updates
Plugin Version: 0.16.23DataBrain Updates: Features, Enhancements, Fixes
Features:
- Improved Join Handling in End-User Metric Creation:
Updated the join logic to apply joins only between selected tables and disabled column selection from tables that are not directly connected, reducing invalid joins and improving metric accuracy.
For example, when a One-to-Many relationship is defined between Orders and Shipments, dragging a column from Shipments will surface only the Shipments and Orders tables for selection. (Gif 1)

- Revert Option to Default Date in Metric and Dashboard Filters:
Users can now switch back to the default date in both metric-level and dashboard-level filters.


Enhancements:
-
Settings Button Enhancement in Embed:
Addedsettings-iconprop to thedbn-dashboardcomponent.settings-icon={JSON.stringify({name: 'random',iconSvg: 'svg'})} -
PDF Table Header Wrapping:
Enabled text wrapping for table headers when downloading dashboards as PDFs. -
UI Styling Support for Pivot Table V3 Chart:
Added UI styling options to the Pivot Table V3 chart.

- Dynamic Label Positioning for Waterfall Charts:
Labels now dynamically adjust their position based on increases or decreases in values.

- Cumulative Start and End Labels for Waterfall Charts:
Added support for displaying cumulative start and cumulative end (running total) labels, making it easier to understand how individual increases or decreases impact the overall total. (Image 5)

- Font Size Customization for Tables and Underlying Data:
Users can now control font sizes via Chart Settings for UI-styled table charts, and via Theme Settings for table charts and underlying data views (popup and fullscreen), ensuring improved readability and visual consistency. (Images 6, 7)


- Encryption, Headers, and Documentation:
Updated filter encryption to use Company ID and addedx-authorizationheader support for proxy authentication keys.
Fixes:
- Fullscreen and Download Metric Options in Embed:
Fixed an issue where Fullscreen and Download options were not visible in embedded dashboards containing merged metrics.
December 17, 2025 Updates
December 17, 2025 Updates
Plugin Version: 0.16.18DataBrain Updates: Features, Enhancements, Fixes
Features:
-
Create Datamart API – Hide Table: Added support for
tableList.isHideto hide entire tables from the Datamart interface. Refer to the Create Datamart API documentation for details. -
Create Datamart API – Hide Table Column List: Added support for
tableList.columns.isHideto hide specific columns from the Datamart interface. Learn more in the Create Datamart API documentation. - CRUD APIs for Datasource: Introduced full CRUD API support for managing datasources. See the Datasource API documentation.
- Pie Chart – Measure Breakdown: Added measure-based breakdown for Pie Charts, where wedges are generated based on the number of measures.

- Waterfall Chart V2: Introduced Waterfall Chart V2 with cumulative value support.

- Multiple Scheduled Reports: Enabled end users to create and manage multiple scheduled reports.
- API for Listing User-Created Reports: Added API support to list user-created scheduled reports by embed. Refer to the List Schedule Reports API documentation.
- Embed Renaming API: Added API support to assign and update embed names. See the Rename Embed API documentation.
Enhancements:
-
Dashboard Embed Metadata API: Added new parameters to fetch additional embed metadata, including
createdAt,updatedAt,externalMetricId,dataAppId,embedId, andname. Learn more in the List Embed API documentation. - Whitelist Domain Support: Added wildcard support and improved Top-Level Domain handling for whitelisted domains.
Fixes:
- Whitelist Domain Validation: Fixed issues related to incorrect Top-Level Domain handling in whitelisted domains.
December 4, 2025 Updates
December 4, 2025 Updates
Plugin Version: 0.16.16DataBrain Updates: Features, Enhancements, Fixes
Features:
-
Service Tokens and API Key Rotation: You can now create and manage service tokens within the app for improved security and API lifecycle management. This enables API key rotation directly through the Data App for safer long-term usage.

-
Dashboard Deletion via Embed Config: Added support for dashboard deletion using the URL parameter:
"isDeleteDashboard": true
Enhancements:
- CSV and XLSX Support in Scheduled Reports: Users can now schedule reports in CSV and Excel (.xlsx) formats, expanding export flexibility in automated schedules.

Fixes:
- Resolved Metric Loading Issue: Fixed an issue where loading a metric caused the entire dashboard to load instead of only the selected metric.
- Dashboard Filters on Empty Dashboards: Filters are now supported even on dashboards with no visualizations.
- Schedule Report in Embed: Scheduling reports through embedded dashboards now works contextually based on the selected dashboard and client.
November 27, 2025 Updates
November 27, 2025 Updates
Plugin Version: 0.16.14DataBrain Updates: Features, Enhancements, Fixes
Features:
-
Auto Joins in End-User Metric: You can now set up auto joins in the Semantic layer. End users can drag and drop to create metrics from different tables seamlessly.
-
Publish Metric API: Added support to publish all metrics via API using the property
isPublished: true. - Update Datamart API: Added support to update datamarts via API.
- Workspace APIs: Added APIs for Create Workspace, Update Workspace, and List Workspaces.
Enhancements:
-
LLM Model Selection in Settings: You can now choose and configure your preferred LLM model (e.g.,
gemini-2.5-flash,gemini-2.5-pro-preview, etc.) directly in the LLM settings.
- Custom Field Support in End-User Metric Creation: Added support for custom fields during end-user metric creation.
- Embed Axis Color Properties: Chart axis colors can now be customized using:
Fixes:
- Filter Dropdown in Metric Creation Page: Resolved issues with simple filter dropdown values.
- Bar Length: Fixed an issue where bar lengths were not consistent.
- Optimized Embedded Dashboards for Mobile/Tablet: Improved layout consistency for smaller screens, including better handling of Dashboard Filters, Filter Popups, and View Boards.
- Encryption in End-User Metric Creation: Enabled encryption during end-user metric creation.
- Filter Value in MSSQL: Resolved the “Metric already exists” error during end-user metric creation.
November 3, 2025 Update
November 3, 2025 Update
Plugin Version: 0.16.12DataBrain Updates: Features, Enhancements, Fixes
Features:
- Gemini LLM: Added a new connector for LLMs — Gemini.
.png?fit=max&auto=format&n=rd3-FlBTqvBgzQyW&q=85&s=91dbbba0cbbf26d7d4c99c1095d6abf2)
- User Defined Fields (UDF): Easily customize dashboards with your own data fields — no schema changes needed. DataBrain now auto-detects and supports both common and client-specific fields as dynamic filters and chart axes for flexible, personalized insights.
Enhancements:
- Filter Elements for Fetch Metrics API: Added a new parameter
isMetric=truein the API to filter metric-level responses. - Prop for Download Dashboard as PDF: Added a new embed prop
enable-download-all-pdf={true}to allow exporting dashboards as PDF files. - Naming Conventions & Methods in End User APIs: Updated HTTP methods to include
POST,GET,PUT, andDELETE.
Fixes:
- Trino: Resolved a server error when creating a metric due to “Zero-length delimited identifier not allowed”.
- Logs in Playground: Implemented a logging mechanism in the playground environment.
- Chat Mode: Fixed query-related and limit issues in chat mode.
- Metric Cards: Removed extra spacing in Metric Cards and Full-Screen View.
- Invite User Settings: Added validation for user invites.
- Alias Modification: Fixed issues related to alias name updates.
October 7, 2025 Update
October 7, 2025 Update
Plugin Version: 0.16.8DataBrain Updates: Features, Enhancements, Fixes
Features:
- API Endpoint for End User Dashboard Creation: End users can now create dashboards directly through the API.
- New Data Source – Trino: Added support for a new data source — Trino.
.png?fit=max&auto=format&n=msIus2Ivu02IcQch&q=85&s=484ffef36426e8a671821f23f7365baf)
- Single-Click Download for Metrics Data in Embed: End users can now download the underlying data for all metrics with one click by adding the prop:
enable-download-csv="true" - Fullscreen Metrics in Embed: Metrics can now fit fullscreen in embeds using the prop:
shouldFitFullScreen="true" - Private & Publish End User Metric in Embed Dashboard: You can now use
userIdentifierinside the params object to uniquely identify end users in embedded dashboards.
Enhancements:
- Customizable Fonts for Table Chart: Added options to configure font family, font color, and font weight in table charts.
.png?fit=max&auto=format&n=msIus2Ivu02IcQch&q=85&s=4e28fc806a573ba2717b092567533249)
- UI Theming for Underlying Data: Introduced settings to customize header text, background color, content text, spacing, and font weight for underlying data.

- Support for Label and Hide Options in Datamart & Create Metric: You can now add labels to columns and hide columns on the create metric page by configuring them in the Datamart layer.
.png?fit=max&auto=format&n=msIus2Ivu02IcQch&q=85&s=5c59b8d42dcedafd7a2d6130d9d41870)
- Enhance Gantt Chart: You can now add additional dimensions to the tooltip of Gantt charts.

- Variable Value Support for Next Preset Date Filter: Added variable value support for the “Next” preset date option in metric and dashboard filters.


Fixes:
- Percentile Continuous and Percentile Discrete: Resolved issues with the
Partition ByandValuefields in the Percentile function. - End User Metric Creation: Fixed the loader issue in chart view and problems related to the distinct option in dimensions.
- Unpublished Metrics: Resolved issues affecting metric listing and deletion.
September 3, 2025 Update
September 3, 2025 Update
Plugin Version : 0.16.2DataBrain Updates: Features, Enhancements, Fixes
Features:
- Boards: Users can now create multiple views of a dashboard based on applied dashboard filters and easily switch between them.
Boards.mp4
Enhancements:
- Set Default Client Per Dashboard: Users can set a default client for each dashboard.

- Edit Metric: Users can edit a metric by clicking the edit icon next to the metric name.

- Lifetime Option in Single Value Card: A new option, Lifetime, has been added to Single Value Cards to perform aggregate calculations without comparisons.


- Customize Dashboard Layout in UI Theming: Users can now configure vertical and horizontal gaps for dashboard layouts in the UI Theming page.

- Height-Based Auto Pagination in Table Charts: Table charts now support automatic pagination based on height, adjusting the number of rows dynamically.

- Prop for Breadcrumb (Drill Down) Color and Font Family: Users can now add color and font family to breadcrumbs when drill down is enabled in embed.
- Prop to Change Badge Color of Multi-Select Filter: Introduced a property for pill color in the multi-select badges in embed.
Fixes:
- Updated Results Table for No Data: The image displayed when a query returns no results in the Query Builder has been updated.
- Drill-Down Issue with Unselected Dimensions: Fixed an issue where an unselected dimension appeared in the drill-down hierarchy.
- Date Filter Font Consistency: Fixed font inconsistencies in date-based metric filters.
August 1, 2025 Update
August 1, 2025 Update
**Plugin Version **: 0.15.150DataBrain Updates: Enhancements, Fixes
Enhancements:
- ‘percentile_cont’ and ‘percentile_disc’ Functions for Measures: You can now calculate continuous and discrete percentiles using these new functions.

- Download Dashboard as PDF: Users can now download dashboards in PDF format.

- Dropdown Multi-select Filter for String Columns in Table Chart: A dropdown multi-select filter can now be added to any string column in a table chart.

- Trendline Support: We have introduced trendline functionality in table charts using custom SQL.


Fixes:
- Default option for LLMs: You can now set any LLM as the default option.
- Metric Filter Styling Issue: Fixed font and font size inconsistencies in date-type metric filters.
- Underlying Data Download in OpenSearch: Resolved issues related to downloading underlying data in OpenSearch.
July 23, 2025 Update
July 23, 2025 Update
**Plugin Version **: 0.15.143DataBrain Updates: Features, Enhancements, Fixes
Features:
- API Endpoint for Datamart: Users can now perform CRUD operations on datamarts using the API endpoint.
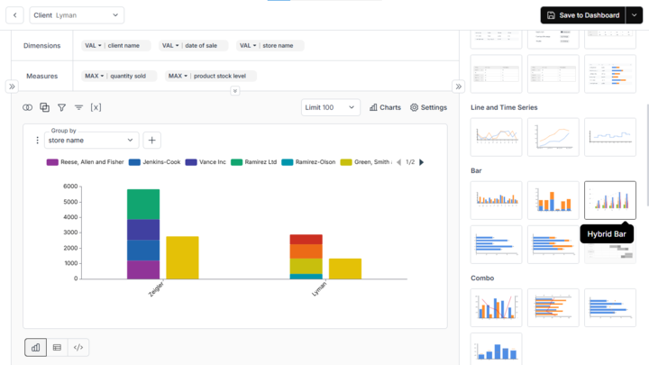
- Hybrid (Stacked + Bar) Chart: A new chart type, Hybrid Bar, has been introduced.

Enhancements:
- Metric Filter Interaction: Improved workflow for switching between ‘Apply On’ and ‘Filter Options’ in Metric Filters for smoother navigation.
- Gantt Chart Styling: Added bar styling options for Gantt Chart, including Bar Height, Top Radius, and Bottom Radius.
Fixes:
- Scheduled Report Issues: Resolved the “No Data Found” and layout issues in scheduled reports.
- Gantt Chart: Fixed date format issues in the Gantt chart.
- Hide App Filter in Filter Box: The App Filter is now hidden in the dashboard switch select filter to enhance security and ensure proper functionality.
July 4, 2025 Update
July 4, 2025 Update
: 1.1.122
, Plugin Version
: 0.15.136DataBrain Updates: Features, Enhancements, Fixes
Features:
- Gantt Chart: Introducing the Gantt Chart for enhanced timeline-based visualization of tasks and projects.

- Y Axis - Log Scale: Added the ability to convert the Y-axis to a logarithmic scale for improved visualization of wide-ranging values.

- Click Action on Single Value Card: Enable interactive experiences by configuring click actions on Single Value Cards.

- New Data Source - OpenSearch: Now supporting OpenSearch as a data source, expanding your integration options.

- Optional Variable Filters: Variable filters can now be made optional using square brackets in code blocks for greater flexibility.
Optional Variable Filter.mp4
Enhancements:
- Underlying Data Download: Added support to download filtered underlying data for deeper offline analysis.

- Badge Color in Table Chart: Introduced the ability to set badge colors in table chart conditional formatting.

Fixes:
- Switch Select Default Value: Resolved inconsistencies in Switch Select options by setting a default value.
- Dynamic Properties in Descriptive Elements: Fixed loading issues in dynamic properties across footnote, title, description, and long description.
- Athena Load Time Disparity: Addressed inconsistencies in load time between Query Editor and Chart Builder for Athena data source.
June 13, 2025 Update
June 13, 2025 Update
: 1.1.119
, Plugin Version
: 0.15.130DataBrain Updates: Enhancements, Fixes
Enhancements:
- Drill Down Revamp: We’ve updated the UI of Drill Down Feature to ensure better clarity and visibility.
Drill Down_Revamp.mp4
- Custom SQL Revamp: We’ve enhanced the Custom SQL interface to offer a cleaner editing experience and improved validation feedback for better query building. Users can write custom SQL queries and save them as Table Chart, Table Chart with Dynamic Table, New Chart or Custom Dataset.
SQL Rvamp 2.0.mp4
- Single Value Card: We’ve added alignment and font options, along with dynamic property support for sub-header text in the Single Value Card. String-based conditional formatting support has also been introduced.


- Metric Border Color: Users can now specify the metric border color globally from the UI Theming page.

Fixes:
- Filter Disappearance on Sync in Metric Page: Resolved an issue with the variable metric filter for the Redshift data source.
- Custom Columns in Simple Filter: Fixed an issue where custom columns were not appearing in the simple filter.
May 19, 2025 Update
May 19, 2025 Update
: 1.1.116
, Plugin Version
: 0.15.127DataBrain Updates: Enhancements, Fixes
Enhancements:
- Background Color Option for Metric Summary: You can now set a background color for the metric summary card.

- Delete Option for Custom Roles: A delete option is now available for custom roles.

- Chart settings for chart title, axis labels, axis values, and legend have been added globally under the ‘UI Theming’ section on the Embed Settings page.

Fixes:
- Download data issue in Athena data source: Resolved an issue with downloading data in metrics and when limit is applied.
- Logo in Scheduled Reports: Resolved an issue with the logo in scheduled reports.
- Switch Y Axis Enablement with Individual Number Formatting: When the “Switch Y-Axis” option is enabled, each measure now correctly applies its own number formatting settings.

April 21, 2025 Update
April 21, 2025 Update
: 1.1.108
, Plugin Version
: 0.15.122DataBrain Updates: Enhancements, Fixes
Enhancements:
- Date Restriction Feature in Preset Date Dashboard Filters: We have added an “Enable Restrictions” toggle to the Preset Date Dashboard filter, similar to the Metric Filter.

- OIDC Identity Provider (IDP) Support: Users can now create an OIDC-based IDP for Single Sign-On (SSO) under MFA & SSO Settings

Fixes:
- Dashboard UI Fix: Resolved an issue where the ‘Reset’ button overlapped with other UI elements on the dashboard page.
- Report Scheduling: Added user prompts for improved clarity and guidance during report scheduling.
April 16, 2025 Update
April 16, 2025 Update
: 1.1.106
, Plugin Version
: 0.15.120DataBrain Updates: Features, Enhancements, Fixes
Features:
- Add Alignment Option for Single-Value Card: You can now align the value in Single-Value Cards.
Navigate to Settings > Appearance > Customizations > Alignment for more control over layout.

- New Data Source – Athena: We’ve added support for a new data source: Athena

- Horizontal Combo Chart: A new chart type has been introduced, similar to the combo multi-scale chart but arranged horizontally.

- Bubble Chart V2: The updated version of the Bubble Chart now allows users to specify bubble size. You can now set a measure for bubble size and drag & drop measures into dimensions.

Enhancements:
- Date Range Mapping for Single Value Card Comparison: Single value cards now automatically reflect the selected dashboard date filter range. If “Lifetime” is chosen, the card uses the comparison value set in its settings.

- Grid Dividers in Merge Metric: Users can now add grid dividers between different metrics and enhance them with background colors.


Fixes:
- Download Array Datatype Column Values: Fixed an issue where array-type column values were not downloaded correctly.
- Single Value Card Resizing: Resolved inconsistencies in resizing behavior for Single-Value Cards.
- Progress V2 Number Formatting: Addressed incorrect number formatting on upper limit when using dynamic properties.

- Combo Chart Duplicate Axis: Fixed an issue where duplicate axes appeared in Combo Charts.
- Resolved an issue with the preset date dashboard filter in Firebolt.
April 4, 2025 Update
April 4, 2025 Update
: 1.1.102
, Plugin Version
: 0.15.116DataBrain Update: Enhancements
Enhancements
- Complex Sort in Metrics: Added a feature to generate SQL for custom sorting beyond the default lexicographical ASC and DESC provided by SQL.
Advanced Sort.mp4
- Role Permissions for Metric Elements: Introduced an option to manage role-based permissions for metric elements.

- “All Clients” Option: Added an “All Clients” selection on the metric creation page.

- Transpose Data in Table Charts: Introduced a toggle to switch rows and columns in table charts.
Transpose Data.mp4
March 31, 2025 Update
March 31, 2025 Update
: 1.1.101
, Plugin Version
: 0.15.113DataBrain Update: Enhancements & Fixes
Enhancements
- Metric Expression Support in Elements: We have introduced metric expression support in elements, allowing users to compute values using metric ID.
Metric Expression.mp4
- Added Variable Filter for Preset Date Filter: Implemented a variable filter in the preset date option for dashboards.


Fixes
- Improved Pagination on the Explore Data Page: Fixed an issue where pagination did not display correctly, ensuring a smoother navigation experience.
- UI Update: Resolved an issue with tooltips for better usability.
March 27, 2025 Update
March 27, 2025 Update
: 1.1.100
, Plugin Version
: 0.15.111DataBrain Update: Enhancements & Fixes
Enhancements
- Font Style Options in Axis Charts: Added Font Family, Font Size, and Font Weight options for horizontal and vertical axis names


- Font Styling for Metric AI Summary: Users can now customize font styles in the Metric AI Summary

- Text Wrap in Combo Multi-Scales Chart: Users can now define a value to break text in the Y-axis name of the combo multi-scales chart

- Customize Date Format: Users can now set their preferred date format for the date filter in the “UI Theming” page

Fixes
- Explore Data: Fixed a download issue in the Explore Data feature
March 25, 2025 Update
March 25, 2025 Update
: 1.1.99 , Plugin Version
: 0.15.107DataBrain Update: Enhancements & Fixes
Enhancements
- Sorting and Number Formatting for Pivot Table V2: Added options for sorting and number formatting in Pivot Table V2


- Custom Value Redirection in Table Chart: Users can now click on a specific value in the Table Chart to be redirected to a designated link
Custom Value Redirection.mp4
Fixes
- UI Update: Chart Tooltip settings will remain hidden until the “Label Tooltip” toggle is enabled
- Metric Alignment Fix: Resolved an issue where metric alignment changed after exporting and importing a dashboard.
March 20, 2025 Update
March 20, 2025 Update
: 1.1.98, Plugin Version
: 0.15.104DataBrain Update: Enhancements & Fixes
Enhancements
- Editability of Created Views in Custom Datasets: Exploring the feasibility of enabling editing and deleting capabilities for previously created views within custom datasets.



- Enhanced Pivot Table V3.

- Improved UI for Table Chart Pagination.

- Metric Background Color in Single Value Card: Users can now add a background color to Single Value Cards.

- Set Config: User can now set Data Config Options in Embedded Dashboards.

Fixes
- Fixed flickering issue in bar charts.
- BigQuery Data Source Fixes: Resolved issues with GROUP BY, single quotes in filters, and AI-powered query formatting.
March 17, 2025 Update
March 17, 2025 Update
: 1.1.96
, Plugin Version
: 0.15.102DataBrain Update: Features, Enhancements & Fixes
Features
- Auto Format Custom SQL with AI: Introduced an AI-powered feature for automatically converting custom SQL queries into DataBrain’s preferred format, ensuring consistency and improved query management.

Enhancements
- Multiple Dependencies in Metric Filters: Users can now add multiple dependencies between metric filters for greater flexibility.


- Conditional Band Formatting for Horizontal Bar Chart: Allows users to apply custom band colors based on defined ranges, enhancing visual clarity.

- Font Weight Dropdown: Added a dropdown to select font weights for text values, enhancing readability and customization.
- Improved User Experience in “Manual” Dashboard and Metric Filter: The mandatory fields ‘Option Value’ and ‘Option Label’ now appear by default, eliminating the need to manually click ‘+ Add Option.’
- Added Range Option Type in Metric Filter: Enables users to specify a range of values for improved filtering flexibility.

- Text Wrapping in Table Chart Columns: Introduced text wrapping for better readability in table charts.

- Column Resizing in Table Chart Without Table Header: Users can now resize columns, regardless of whether the table header is hidden.
Fixes
- Escape Filter Values with Single Quotes: Metric filters now properly accept values containing single quotes.
March 11, 2025 Update
March 11, 2025 Update
Plugin Version: 0.15.99DataBrain Update: Enhancement
Enhancement
- Added options in preview link: Users can now control the side panel and dashboard name in the preview link generation.

March 6, 2025 Update
March 6, 2025 Update
: 1.1.93
, Plugin Version
: 0.15.98DataBrain Update: Features, Enhancements & Fixes
Feature
- Datasource Sync API: Exposed an API for syncing the datasource
Enhancements
- Dashboard Date Filter & Time-Series Chart Integration: We have added support for mapping dashboard date filter options with time-series charts for improved synchronization


- Bar Styling for Combo Multi-Scales Chart: Added a “Bar Styling” option to the combo multi-scales chart for better customization. This feature allows users to fine-tune the appearance of bars for improved visualization and readability with key Customization Options:
- Bar Width – Adjust the width of bars to control spacing and visual clarity
- Bar Top Radius – Round the top edges of bars for a softer, modern look
- Bar Bottom Radius – Customize the bottom edge roundness for a polished appearance

Fixes
- Bubble Chart in Firebolt: Resolved an issue affecting the Bubble chart when using the Firebolt datasource
- UI Update (Fullscreen Dropdown Component): Fixed an inconsistency in dropdown behavior when in fullscreen mode
March 3, 2025 Update
March 3, 2025 Update
: 1.1.92
, Plugin Version
: 0.15.96DataBrain Update: Enhancements & Fixes
Enhancements
- Horizontal Chart: Added Switch X-Axis and Switch Y-Axis features for improved flexibility
- Sankey Chart: Introduced Switch Measure functionality for better customization
Fixes
- Resolved an issue where the Switch X-Axis Dropdowns displayed removed dimension values
- Fixed duplicate values appearing in the Filter Panel dropdown in Custom Query Mode
February 28, 2025 Update
February 28, 2025 Update
: 1.1.91
, Plug In version
: 0.15.94DataBrain Updates: Features, Enhancements, Fixes
Features
- Rearrange Metric Filters: You can now rearrange metric filters on the update/create metric page using drag-and-drop, making customization easier and more intuitive.
Metric Filter Reorder.mp4
- Save a Custom Dataset (View) to Multi-Selected Datasource: You can now save a custom dataset across multiple selected data sources, enabling seamless data management and greater flexibility. Refer to the document below:
Creating a custom dataset view - Support Fiscal Year in Date Filter: You can now set up a custom fiscal year filter in DataBrain to filter data based on the Indian Financial Year. Refer to the documentation below:
Custom Fiscal Year Filter Setup - Easier Access to Frequently Used Tables: Frequently used tables now appear at the top of the schema sidebar on the metric creation page, improving accessibility and efficiency.
Prioritize Frequently Used tables.mp4
Enhancements
- Adaptive formatting for Indian decimals: The Indian Number System now considers values up to two decimal places.

- Enhanced Chart Controls for End Users: End users can now access additional chart options, including Enable Cumulative Behavior, Dynamic Behavior, and Chart Zoom, for improved data visualization and interaction.
End user Chart settings.mp4
Fixes
- UI update: We have enhanced the user experience by eliminating flickering when switching between the Charts Panel and Settings Panel, ensuring a smoother and more seamless transition.
- Improved Reset Password Flow: Expired Reset Password links now immediately display a “Reset Password Link Expired” message, preventing unnecessary input.
- Date filter: The Date Filter now accepts only four-digit years, preventing incorrect inputs.
February 20, 2025 Update
February 20, 2025 Update
Plug In version: 0.15.87DataBrain Updates: Features, Enhancements, Fixes
Features
- Drill Down for Tree Map: Introducing drill-down functionality in Tree Map charts! Click on a section to explore deeper levels of data effortlessly.
Tree Map.mp4
- Chart Click Action with Metric: Now, clicking on a metric within a chart allows seamless navigation to another related metric for enhanced data exploration.
click action.mp4
- Add View Button in Table Chart: Added a “View” button in table charts, enabling users to expand selected columns within a row for better data visibility.
Table hide column.mp4
- Add RHS Custom SQL Support: Added the ability to control how selected options from a dashboard dropdown are applied on the RHS of the
WHEREclause. Use the{{global_selected_values}}variable to modify selected values dynamically (e.g., applying transformations likeCONCAT).

- End users can now archive metrics

Enhancements
- Adaptive Formatting – Indian Number System: Added support for number formatting in the Indian system (e.g., lakh, crore) for improved readability.

- Copy Generated SQL with One Click: A new “Copy” button allows you to easily copy the generated SQL query.

- Customizable Color Palettes: Modify colors in existing palettes anytime to match your theme by clicking on the edit icon.

Fixes
- Side Panel UI: Addressed display inconsistencies in the join panel, resolving issues with overflowing fields for a cleaner user experience.
- Time-Series Chart: Resolved an issue where the chart headers were not displaying correctly in metric full-screen mode.
- Workspace Panel: Fixed scrolling issues for a smoother and more seamless user experience.
- Combo Option in Time-Series Chart: Resolved an error that occurred when using the combo option in the time-series chart.
February 11, 2025 Update
February 11, 2025 Update
Plugin Version: 0.15.82Features, Enhancements, Fixes:
Features:
- Footnote as a Rich Text Box: Footnotes are now powered by a React text box, allowing you to add links, change colors, and apply formatting like bold and italics for better customization.

- Hide Dashboard Filter in Embed Code: You can now control the visibility of dashboard filters in embedded dashboards. This is useful for cases where different user groups need different filter options. For example, US customers can see the US fiscal year, while Indian customers see the Indian fiscal year—without displaying unnecessary filters. Please refer the below link:
The extra options/parameters that you can pass for your Web Component.
- Cumulative Option for Line and Area Charts: A new “Cumulative” option has been added to Line and Area charts, accessible under Chart Settings > Appearance > Features > Cumulative for better trend analysis.

- SDK Overrides: Now you can override card titles, descriptions, footnotes, column names (for tables), and label/legend names (for charts) directly in the SDK for enhanced customization. Please refer the below link:
The extra options/parameters that you can pass for your Web Component.
- New Progress Bar Chart and Geo Region Map: Added two new charts, Improved Progress Bar and Geo Region Map for Indian States.
Limits (1).mp4
India map (1).mp4
- Merge Layouts: Easily merge multiple metrics and rearrange them with the same flexibility as the dashboard’s custom layout.
Merge sections (1).mp4
- Preview Link Management: Track all preview links generated for dashboards and delete those no longer needed for better link management.
Preview Links (1).mp4
Enhancements:
- UI Theming Update: You now have the option to remove the stroke around metric cards for a cleaner visual experience.
- Revamped Chart Panel in Create Metric Page: Charts are now grouped under categories, making it easier to find and search for the desired visualizations.
- Dynamic Property Support: Added support for dynamic property implementation in the lower and upper limit setup.
- Clear All Option: Easily clear all columns added in measures or dimensions with a single click using the “Clear All” functionality.
December 19, 2024 Update
December 19, 2024 Update
Plugin Version: 0.15.65Features, Enhancements, Fixes:
Enhancements:
- Donut Chart: Added the ability to switch X and Y axes for enhanced customization.

- Dynamic Property Support: Metrics created using Python now support dynamic properties for greater flexibility.
- Box Plot: Enhanced Box Plot to support multiple experiments, enabling richer comparative analysis.

Fixes:
- Radial Charts: Fixed the legend scrolling issue for a smoother user experience.
March 17, 2025 Update
March 17, 2025 Update
Features
- Auto Format Custom SQL with AI: Introduced an AI-powered feature for automatically converting custom SQL queries into DataBrain’s preferred format, ensuring consistency and improved query management.

Enhancements
- Multiple Dependencies in Metric Filters: Users can now add multiple dependencies between metric filters for greater flexibility.


- Conditional Band Formatting for Horizontal Bar Chart: Allows users to apply custom band colors based on defined ranges, enhancing visual clarity.

- Font Weight Dropdown: Added a dropdown to select font weights for text values, enhancing readability and customization.
- Improved User Experience in “Manual” Dashboard and Metric Filter: The mandatory fields ‘Option Value’ and ‘Option Label’ now appear by default, eliminating the need to manually click ‘+ Add Option.’
- Added Range Option Type in Metric Filter: Enables users to specify a range of values for improved filtering flexibility.

- Text Wrapping in Table Chart Columns: Introduced text wrapping for better readability in table charts.

- Column Resizing in Table Chart Without Table Header: Users can now resize columns, regardless of whether the table header is hidden.
Fixes
- Escape Filter Values with Single Quotes: Metric filters now properly accept values containing single quotes.
March 11, 2025 Update
March 11, 2025 Update
Enhancement
- Added options in preview link: Users can now control the side panel and dashboard name in the preview link generation


